Среда локального самомониторинга: различия между версиями

Материал из Документация Ключ-АСТРОМ
(Новая страница: «<code>'''Только для версии Ключ-Астром Managed 1.230+'''</code> Кластер Ключ-Астром Managed включает в себ...»)
 
 
(не показаны 4 промежуточные версии 2 участников)
Строка 1: Строка 1:
<code>'''Только для версии Ключ-Астром Managed 1.230+'''</code>
<code>'''Только для версии Ключ-Астром 1.230+'''</code>


Кластер Ключ-Астром Managed включает в себя выделенную '''локальную среду самомониторинга''', которая собирает метрики внутреннего самомониторинга развертывания, собранные из других окружений. Данные хранятся исключительно локально в вашем кластере. Дополнительные сведения см. в разделе [[Метрики самоконтроля]].  
Кластер Ключ-Астром Managed включает в себя выделенную '''локальную среду самомониторинга''', которая собирает метрики внутреннего самомониторинга развертывания, собранные из других окружений. Данные хранятся исключительно локально в вашем кластере. Дополнительные сведения см. в разделе [[Метрики самоконтроля]].  
Строка 10: Строка 10:


== Лицензирование ==
== Лицензирование ==
''Среда самомониторинга исключается из использования лицензий''. Определенные функциональные возможности ограничены. Например, невозможно подключить ЕдиныхАгентов к среде самомониторинга.
''Среда самомониторинга исключается из лицензирования''. Определенные функциональные возможности ограничены. Например, невозможно подключить ЕдиныхАгентов к среде самомониторинга.


'''Требуется лицензия DDU.''' По техническим причинам среда самомониторинга включена только для клиентов Ключ-Астром Managed, использующих лицензирование DDU, хотя среда самомониторинга исключена из использования всех лицензий.
== Дашборд работоспособности и использования кластера ==
Дашборд самомониторинга доступен для кластеров Ключ-Астром.  
[[Файл:Утилизация кластера.png|центр|мини|933x933пкс]]
Что вы здесь видите:


== Дашборд работоспособности и использования кластера ==
'''Общая утилизация''' показывает общую загрузку  кластера. Он рассчитывается как совокупность наиболее важных системных ресурсов, таких как CPU, Garbage collector, Cassandra которые вносят наибольший вклад в использование кластера и в большей степени влияют на его работоспособность.
Дашборд самомониторинга доступен для кластеров Ключ-Астром Managed. Хотя его можно использовать и в других средах (управляемых и SaaS), некоторые отображаемые данные могут быть неточными.
 
Зеленый уровень - Загрузка кластера до 80% означает штатную работу кластера в части утилизации ресурсов.
 
желтый порог - 80-95% - кластер работает на пределе своих возможностей. Возможны незначительные перебои в работе системы. Необходимо применять меры по расширению кластера (добавление узлов или увеличение их мощности) или снижению нагрузки.
 
Красный порог - более 95% - что кластер достиг своей максимальной емкости и больше нет места для добавления дополнительной нагрузки (например, дополнительных агентов). Кластер перегружен и работает в аварийном режиме. Возможны значительные перебои в работе системы - отказ функционала, проблемы с приемом и отображением данных. 
 
'''Что делать, если показатель общей утилизации находится в красной зоне?''' 
 
Вам необходимо срочно принять меры по снижению нагрузки на ноды кластера. Вам доступно несколько сценариев снижения нагрузки: 
 
- Вертикальное или горизонтальное расширение кластера - увеличения числа узлов в кластере или увеличение мощности кластера (инфраструктура) 
 
- При невозможности расширения кластера вы можете снизить нагрузку несколько способами: 
 
- перенос агентов мониторинга на другой кластер Ключ-АСТРОМ 
 
- снижение объема захвата трассировок. Вы это можете сделать глобально в настройках окружения и/или отдельно на процессах. '''Внимание: данные изменения приведут к росту сэмплинга (адаптивное снижение захвата данных)''' 
 
- снижение объема захвата пользовательских действий. Вы это можете сделать глобально в настройках окружения. '''Внимание: данные изменения приведут к снижению захвата данных'''   
 
Показатель '''Утилизация по потребителям''' показывает разбивку использования по отдельным компонентам. Обратите внимание, что процентные значения отдельных вкладчиков не суммируются до 100%. Вместо этого каждый процент вклада рассчитывается путем сопоставления базовой нагрузки на системный ресурс, предоставляющий вклад, с заранее установленным пределом. Данная плитка также определяет общее использование кластера, это означает, что он показывает максимумальные значения потребителей.
 
[[Файл:Purepath processing.png|центр|мини|760x760пкс]]
'''Что вы здесь видите'''
 
Количество '''Сервисных вызовов в минуту''' является прямым показателем приема PurePath, полученного Единым Агентом в кластере. Указывается среднее количество сервисных запросов, полученных в минуту.
 
Диаграмма '''Полученных сервисных вызовов''' показывает тенденцию изменения количества сервисных вызовов за последние 7 дней. Устойчивый рост трафика PurePath может, например, быть показателем необходимости масштабирования кластера.
 
'''Процент захвата показывает''', какую часть принятого трафика PurePath кластер смог успешно обработать.
 
'''Важное примечание''': Из-за естественной задержки обработки между приемом данных PurePath и сохранением сервисных вызовов -это число иногда может быть ниже или выше 100. Таким образом, небольшое отклонение от 100 не являются поводом для беспокойства и не указывают на перегрузку вашего кластера.
 
 
 
'''Что вы здесь видите'''
 
Количество **Сессий в минуту** показывает среднее количество всех пользовательских сессий, созданных в результате обработанных действий пользователя. **Примечание:** в этом показателе учитываются Веб-, мобильные, а также пользовательские визиты с синтетических мониторов браузера .
 
Диаграмма **Сессий в минуту**, показывает тенденцию количества пользовательских сессий, время ожидания которых истекло, поэтому они считаются завершенными.
 
<nowiki>**</nowiki>Процент захвата** показывает, сколько из принятых пользовательских сессий кластер смог успешно обработать.
 
<nowiki>**</nowiki>Примечание**: Отсутствие данных означает, что в течение выбранного периода времени не было зафиксировано ни одной точки данных, поэтому в данном случае сеансы пользователя не поступали.
[[Файл:Uem.png|центр|мини|828x828пкс]]
'''Что вы здесь видите'''
 
'''Важное примечание:''' Действия мобильных пользователей в настоящее время не учитываются в этой метрике, но будут добавлены в следующий релизах.
 
Количество '''Действий в минуту''' показывает среднее количество всех действий пользователя, созданных на основе обработанных RUM-beacon. '''Примечание:''' веб-мониторы и синтетические браузерные мониторы учитываются в этом показателе.
 
Диаграмма '''Действий в минуту''', показывает тенденцию количества успешно обработанных действий пользователя, коррелирующую с PurePath на стороне сервера. '''Примечание''': число не показывает, успешно ли сохранены действия пользователя, оно просто показывает количество действий пользователя, которые рассматриваются для дальнейшей обработки.
 
'''Процент захвата''' показывает, сколько из принятых пользовательских действий кластер смог успешно обработать.
 
'''Примечание''': Отсутствие данных означает, что в течение выбранного периода времени не было зафиксировано ни одной точки данных, поэтому в данном случае никаких действий пользователя не последовало.
 
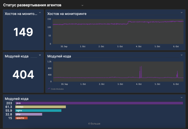
[[Файл:Агенты.png|центр|мини|661x661пкс]]
Что вы здесь видите
 
Показатель '''Хостов на мониторинге''' показывает количество хостов, отслеживаемых модулями операционной системы единого агента за определенный период времени (предварительно выбрано 7 дней) во всех средах.
 
Диаграмма '''Хостов на мониторинге''' дает обзор тенденции текущего состояния развертывания мониторинга хостов.


== Включение локального самомониторинга ==
'''Модули кода''' метрика и диаграмма аналогичны отслеживаемым хостам, но показывают статус Код-модулей агента.


# Перейдите в среду самомониторинга Ключ-Астром Managed, в которой вы хотите установить дашборд.
Столбчатая диаграмма о '''модулях кода''' показывает распределение модулей кода.
# В меню окружения перейдите в '''Хаб Ключ-Астром'''.
# В разделе '''Ключ-Астром''' выберите '''Самомониторинг Ключ-Астром Managed'''.
# Нажмите кнопку '''Добавить в окружение''' в правом нижнем углу для установки расширения самомониторинга в окружение.

Текущая версия на 06:56, 6 октября 2023

Только для версии Ключ-Астром 1.230+

Кластер Ключ-Астром Managed включает в себя выделенную локальную среду самомониторинга, которая собирает метрики внутреннего самомониторинга развертывания, собранные из других окружений. Данные хранятся исключительно локально в вашем кластере. Дополнительные сведения см. в разделе Метрики самоконтроля.

Вы можете перейти к среде самоконтроля из пользовательского меню точно так же, как и к любой другой среде. Локальная среда самомониторинганазывается Local-Self-Monitoring. Он также отображается в Консоли Менеджмента Кластера (CMC), поэтому вы можете назначать ему права доступа пользователя.

Чтобы получить обзор реализованных в настоящее время метрик самомониторинга, отфильтруйте метрики с префиксом dsfm в браузере метрик. Описание метрик содержит подробную информацию.

Вы можете использовать среду самомониторинга для настройки надлежащих предупреждений или дашбордов. Среда защищена от удаления.

Лицензирование

Среда самомониторинга исключается из лицензирования. Определенные функциональные возможности ограничены. Например, невозможно подключить ЕдиныхАгентов к среде самомониторинга.

Дашборд работоспособности и использования кластера

Дашборд самомониторинга доступен для кластеров Ключ-Астром.

Утилизация кластера.png

Что вы здесь видите:

Общая утилизация показывает общую загрузку  кластера. Он рассчитывается как совокупность наиболее важных системных ресурсов, таких как CPU, Garbage collector, Cassandra которые вносят наибольший вклад в использование кластера и в большей степени влияют на его работоспособность.

Зеленый уровень - Загрузка кластера до 80% означает штатную работу кластера в части утилизации ресурсов.

желтый порог - 80-95% - кластер работает на пределе своих возможностей. Возможны незначительные перебои в работе системы. Необходимо применять меры по расширению кластера (добавление узлов или увеличение их мощности) или снижению нагрузки.

Красный порог - более 95% - что кластер достиг своей максимальной емкости и больше нет места для добавления дополнительной нагрузки (например, дополнительных агентов). Кластер перегружен и работает в аварийном режиме. Возможны значительные перебои в работе системы - отказ функционала, проблемы с приемом и отображением данных.

Что делать, если показатель общей утилизации находится в красной зоне?

Вам необходимо срочно принять меры по снижению нагрузки на ноды кластера. Вам доступно несколько сценариев снижения нагрузки:

- Вертикальное или горизонтальное расширение кластера - увеличения числа узлов в кластере или увеличение мощности кластера (инфраструктура)

- При невозможности расширения кластера вы можете снизить нагрузку несколько способами:

- перенос агентов мониторинга на другой кластер Ключ-АСТРОМ

- снижение объема захвата трассировок. Вы это можете сделать глобально в настройках окружения и/или отдельно на процессах. Внимание: данные изменения приведут к росту сэмплинга (адаптивное снижение захвата данных)

- снижение объема захвата пользовательских действий. Вы это можете сделать глобально в настройках окружения. Внимание: данные изменения приведут к снижению захвата данных

Показатель Утилизация по потребителям показывает разбивку использования по отдельным компонентам. Обратите внимание, что процентные значения отдельных вкладчиков не суммируются до 100%. Вместо этого каждый процент вклада рассчитывается путем сопоставления базовой нагрузки на системный ресурс, предоставляющий вклад, с заранее установленным пределом. Данная плитка также определяет общее использование кластера, это означает, что он показывает максимумальные значения потребителей.

Purepath processing.png

Что вы здесь видите

Количество Сервисных вызовов в минуту является прямым показателем приема PurePath, полученного Единым Агентом в кластере. Указывается среднее количество сервисных запросов, полученных в минуту.

Диаграмма Полученных сервисных вызовов показывает тенденцию изменения количества сервисных вызовов за последние 7 дней. Устойчивый рост трафика PurePath может, например, быть показателем необходимости масштабирования кластера.

Процент захвата показывает, какую часть принятого трафика PurePath кластер смог успешно обработать.

Важное примечание: Из-за естественной задержки обработки между приемом данных PurePath и сохранением сервисных вызовов -это число иногда может быть ниже или выше 100. Таким образом, небольшое отклонение от 100 не являются поводом для беспокойства и не указывают на перегрузку вашего кластера.


Что вы здесь видите

Количество **Сессий в минуту** показывает среднее количество всех пользовательских сессий, созданных в результате обработанных действий пользователя. **Примечание:** в этом показателе учитываются Веб-, мобильные, а также пользовательские визиты с синтетических мониторов браузера .

Диаграмма **Сессий в минуту**, показывает тенденцию количества пользовательских сессий, время ожидания которых истекло, поэтому они считаются завершенными.

**Процент захвата** показывает, сколько из принятых пользовательских сессий кластер смог успешно обработать.

**Примечание**: Отсутствие данных означает, что в течение выбранного периода времени не было зафиксировано ни одной точки данных, поэтому в данном случае сеансы пользователя не поступали.

Uem.png

Что вы здесь видите

Важное примечание: Действия мобильных пользователей в настоящее время не учитываются в этой метрике, но будут добавлены в следующий релизах.

Количество Действий в минуту показывает среднее количество всех действий пользователя, созданных на основе обработанных RUM-beacon. Примечание: веб-мониторы и синтетические браузерные мониторы учитываются в этом показателе.

Диаграмма Действий в минуту, показывает тенденцию количества успешно обработанных действий пользователя, коррелирующую с PurePath на стороне сервера. Примечание: число не показывает, успешно ли сохранены действия пользователя, оно просто показывает количество действий пользователя, которые рассматриваются для дальнейшей обработки.

Процент захвата показывает, сколько из принятых пользовательских действий кластер смог успешно обработать.

Примечание: Отсутствие данных означает, что в течение выбранного периода времени не было зафиксировано ни одной точки данных, поэтому в данном случае никаких действий пользователя не последовало.

Агенты.png

Что вы здесь видите

Показатель Хостов на мониторинге показывает количество хостов, отслеживаемых модулями операционной системы единого агента за определенный период времени (предварительно выбрано 7 дней) во всех средах.

Диаграмма Хостов на мониторинге дает обзор тенденции текущего состояния развертывания мониторинга хостов.

Модули кода метрика и диаграмма аналогичны отслеживаемым хостам, но показывают статус Код-модулей агента.

Столбчатая диаграмма о модулях кода показывает распределение модулей кода.